أخبار ذات صلة

محتوى فارغ!

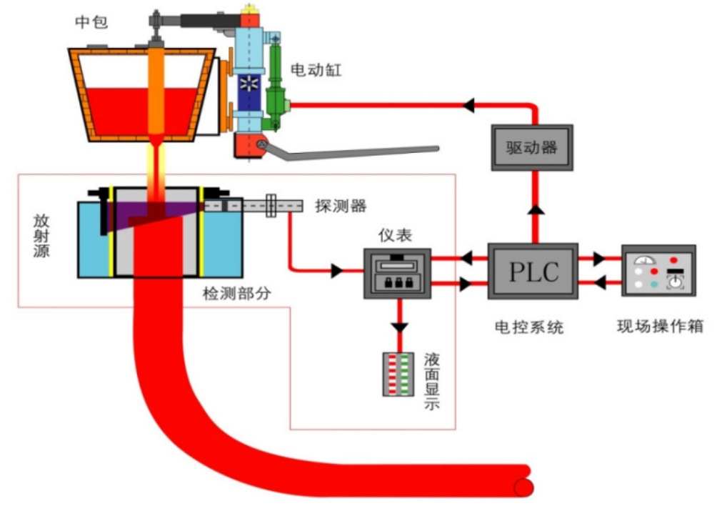
نموذج نظام التحكم التلقائي في الصب

توافر الحالة:
الكمية:
facebook sharing button
twitter sharing button
line sharing button
wechat sharing button
linkedin sharing button
pinterest sharing button
sharethis sharing button

وصف المنتج

يتضمن نظام صب الفولاذ التلقائي في القالب جهاز الكشف عن مستوى السائل للقالب ، وجهاز التحكم في التدفق لقضيب التوصيل tundish ، وأداة التحكم التلقائي ، والمعدات الكهربائية ، ونموذج التحكم التلقائي ، إلخ.

التحكم في سرعة الصب - اكتشاف المصدر المشع :

拉速控制-放射源检测

تم تبني CS-137 وكاشفات حساسة للغاية للكشف عن مستوى الصلب المنصهر والتحكم فيه في آلة الصب المستمرة البليت الصغيرة.

التحكم في قضيب المكونات - اكتشاف المصدر المشع:

塞棒控制-放射源检测

يتم اعتماد نظام الكشف عن الفولاذ المستقر المستقر ، والأسطوانة الكهربائية الرقمية المتقدمة والآلية المتوازنة في قضبان التوصيل المفتوحة والمعدات الأخرى للسيطرة بشكل فعال على التدفق المنصهر في tundish ، مما يجعل مستوى السائل المنصهر في قالب الصب المستمر مستقرًا وتحقيق التحكم التلقائي في مستوى السائل المستمر.

التحكم في قضيب المكونات - اكتشاف تيار الدوامة :

塞棒控制-电涡流检测

الكشف عن المستوى السائل هو قياس غير اتصال مع حساسية عالية واستقرار جيد. يمكن مطابقة إشارة الخرج وفقًا لمتطلبات التنفيذ. مقاوم للدرجات الحرارة العالية ، يمكن أن يعمل المستشعر في> 500 ℃ ، العملية بسيطة ومريحة. أثناء المعايرة ، يجب ضبط مقياس الجهد فقط.

التحكم في قضيب القابس - الكشف عن الحث الكهرومغناطيسي :

في الوقت الحاضر ، يتم استخدامه على المربعات المربعة ، والبليتات المستطيلة والبلاط. يتم تثبيت الملف الكهرومغناطيسي على لوحة النحاس من القالب. لديها مزايا التشغيل المريح ومضادات التدخل والحساسية العالية ونطاق القياس الطويل ، ويمكن أن يحقق صبًا تلقائيًا. مبدأ التحكم هو نفسه بمثابة التحكم في قضيب المكونات - اكتشاف التيار الدوامة.

اختيار المصادر الإشعاعية :

放射源选型

压缩 英文版 _ 公司简介

على: 
تحت: 

مسكن

معلومات عنا

مركز التوظيف

البريد الإلكتروني: business@fzyckj.com
هاتف: +86-13959503901
الفاكس: 0591-22579380.
العنوان: مين كينغ مقاطعة باي تشونغ، فوتشو، فوجيان، الصين
حقوق النشر © 2021 Fujian Xin Yanchuang Technology Co., Ltd.خريطة الموقع| الدعم من قبلLeadong.نانوغرام闽 ICP 备 2021018545 号 -1